GatedDeltaRule算子性能优化案例#
一、任务与目标#
Transformer 凭借强大的注意力机制,具备卓越的序列建模能力,在大语言模型领域取得了突破性进展。 然而,自注意力模块的计算复杂度随序列的长度成二次方增长,在训练与推理过程中面临巨大的算力挑战。为了缓解这一问题, 研究人员提出了线性 Transformer 替代方案,将核化点积注意力替代传统 softmax 注意力, 将其重构为具有矩阵状态的线性 RNN, 显著降低了训练与推理阶段的算力需求。
论文Gated Delta Networks: Improving Mamba2 with Delta Rule提出了Gated DeltaNet架构,通过结合门控机制和Delta更新规则,提升线性Transformer在长序列建模和信息检索任务中的表现。

图1-1 Gated DeltaNet模型架构
二、算子框架#
@pypto.frontend.jit
def chunk_gated_delta_rule():
# loop b并行
for b_idx in pypto.loop(B):
# loop n并行
for nv_idx in pypto.loop(Nv):
# loop s串行
for s_idx in pypto.loop(0, S, L):
# view
...
# compute
# recurrent_loop前计算逻辑 可并行执行
...
# recurrent_loop由于输出state逐chunk更新 其计算逻辑必须串行
...
# assemble
...
三、调优流程#
3.1 PyPTO Config配置调优#
PyPTO中提供了各种Config配置,以便用户针对其特定的融合算子实现,进行深入的自定义优化,如Pass合切图策略调整、Runtime任务调度策略等。其中,与GDN算子性能调优相关性最强的配置分别为runtime_options中的stitch_function_inner_memory、stitch_function_outcast_memory、stitch_function_num_initial,其中动态stitch是PyPTO的MPMD架构的关键技术,通过由AICPU基于运行时输入动态决定执行的控制流,并动态计算依赖,将任务stitch组合下发。stitch_function_inner_memory配置用于控制root function中间计算结果的内存池大小,该数值越大,通常stitch batch内并行度越高;stitch_function_outcast_memory配置用于控制stitch构建的devicetask中间计算结果(devitask内部rootfunction的outcast)的内存池大小,设置的值代表该workspace允许将多少loop的计算图动态的stitch到一起并行下发处理,设置的值越大代表评估使用的workspace内存越大;stitch_function_num_initial配置代表machine运行时ctrlflow aicpu里控制首个提交给schedule aicpu处理的device task的计算任务量,通过此值来控制device machine启动头开销的大小,让ctrlflow aicpu和schedule aicpu计算尽快overlap起来。出于显存在较小数据量场景的高效利用以及适当的启动头开销等泛化性场景考虑,三个配置的默认值分别为10、50、30,而在GDN算子计算场景中,则需要将其参数分别配置为尽可能大的128、128、128,来尽提高单个stitch内的计算并行度。
以下展示泳道图,均为B=2,T=8192,H=4,D=128的数据场景。如图3-1和图3-2所示,分别为stitch_function_num_initial设置为32的泳道图和stitch_function_num_initial设置为128的泳道图,其设置大小越大,stitch设置较大后任务可以充分并行,性能更好,但workspace也会增加,需要权衡。

图 3-1 stitch_function_num_initial设置为32的泳道图

图 3-2 stitch_function_num_initial设置为128的泳道图
3.2 昇腾亲和的Tile Shape大小调优#
在PyPTO中,所有计算都基于Tile(硬件感知的数据块)进行,充分利用硬件的并行计算能力和内存层次结构。 Tile 可以存放在 AICore 私有缓存(如UB、L1)中,从而显著提升数据访问效率。对于每个OP操作,都可以灵活设置其tile_shape大小,以优化计算负载均衡、内存带宽利用率,并最大化硬件资源的使用效率,以充分利用UB的容量,贴合昇腾架构特性。基于 GPU 开发的 Triton 算子通常将分块大小设置为 64,此时参与计算的Tile块shape大小为[64, 128],当dtype为FP32时,可计算出其数据量大小为32KB,而通常昇腾NPU的UB192KB时,合适的Tile块大小选取为16-64KB,将chunksize大小调整为128后,则数据量可增大至64KB,更符合尽量一次搬运较大的数据块的昇腾算子开发策略,大大减少数据搬运带来的性能开销,并充分发挥硬件的并行计算能力。此外,由于GDN算子存在的chunk循环更新算法特性,一次对更大chunksize的数据进行处理,可减少其串行循环更新次数,缓解在PyPTO现有MPMD调度策略下造成的串行计算逻辑难以充分并行用满核的性能问题。
如图3-3所示,与图3-2相比,为chunk_size从64优化为128,TileShape从[64, 128]优化为[128, 128]的泳道图,Tile块数据大小更亲和昇腾NPU硬件存储大小,可减少Loop循环次数,减少root function个数以及task任务数量,stitch绑定下发的任务不变的前提下(stitch_function_num_initial=128),减少了stitch数量,本质上是减少搬运开销,提升计算效率。

图 3-3 chunk_size为128,TileShape为[128, 128]的泳道图
3.3 PyPTO Loop方式及合图展开优化#
3.3.1 动态Loop调整为静态Loop#
PyPTO采用PTO(Parallel Tensor/Tile Operation)编程范式,以基于Tile的编程模型为核心设计理念,通过多层次的计算图表达,将用户通过API构建的AI模型从高层次的Tensor计算图逐步编译成硬件指令,最终生成可在目标平台上高效执行的代码,并由设备侧以MPMD(Multiple Program Multiple Data)方式自动调度执行,其中理解PyPTO Loop循环以及合切图逻辑是对其前端表达的进一步深入认知。首先,PyPTO中的Loop循环主要是为了处理动态shape,在整网中的batch_size、seq_length等参数往往是动态的,而Tile切块大小往往是固定的,而PyPTO框架将提前标记好的动态轴,通过在编译阶段使用SymbolicScalar组成的表达式来翻译为CCE代码,随后在Machine层去解析表达式的具体大小,进而动态的处理不同Shape下的上板运行状态,这样的处理方式使得其可以大大减少编译构图的重复性时间,使得不同动态shape输入共用同一套前端表达与构图IR。而在GDN算子中,其中的求逆模块则是对Tile块进行逐行的计算更新,在不考虑尾块的场景(尾块也可做Padding),其逐行Loop的次数是固定的,而PyPTO的Loop实际次数是会占用root function,即一次Stitch能够绑定下发的任务数,那么在编程范式上,求逆模块更适合使用Python的静态Loop方式,牺牲了一定的编译性能,但可大大减少需要大量重复计算的求逆模块在使用动态Loop时带来的运行态开销。
# row_num是一个静态值
# 原动态Loop方式
for i in pypto.loop(2, row_num, 1):
# 求逆逐行更新
# 修改为静态Loop方式
for i in range(2, row_num, 1):
# 求逆逐行更新
3.3.2 合切图优化#
PyPTO的计算图由Tensor数据节点与Operation节点组成,经过逐层Pass优化,将用户前端定义的Tensor Graph计算图最终转换为Execution Graph执行图,并最终翻译为CCE可执行代码,Execute Graph整合计算子图信息,包含了各自的依赖关系和调度信息,定义了Tile在AIC/AIV的具体Operation组合,不同的合切图优化方式对性能的影响极大,通常Pass会提供泛化性的优化策略,帮助用户获取到较好的开销性能,但如果需要对Tile块的具体计算流进行控制,则需要借助计算图的DFX能力,可视化的检查其是否符合预期,如图 3-4所示,为B=1,T=128,H=1下初始开箱的泳道图,发现其存在较多的耗时极短的碎块以及异常的耗时较长的执行图,通过对计算图计算流的检查对比后,发现PyPTO框架本身存在一定的合切图功能问题,导致如求逆模块未正确的按前端表达进行合切图,后续与框架开发人员交流讨论后,便可将问题解决,如图3-5所示,为B=1,T=128,H=1下合切图手动调整后的泳道图,此时的计算逻辑图前端表达高度一致,如求逆模块为8个16*16Tile块的并行逐行更新的同构子图。PyPTO向用户提供了一定程度的可视化DFX能力,其能够帮助用户更简单直观的了解到具体的运行态计算流,进而发现问题、解决问题。

图 3-4 B=1,T=128,H=1下初始开箱的泳道图

图 3-5 B=1,T=128,H=1下合切图手动调整后的泳道图
3.3.3 unroll_list优化#
在了解了root function、stitch等运行态概念后,从泳道图中,我们可以发现GDN算子的并行计算逻辑加串行计算逻辑的算法构成,由于PyPTO框架目前的Stitch策略及调度策略情况,导致了其在S较大的情况下,逐chunk的state更新难以用满核,PyPTO则是提供了unroll_list的能力,将最内层的Loop图合并,展开次数为n时,循环步长会变成step*n,每次迭代会执行n次循环体,进而提高外层BN的并行计算能力,本质上也是减少Loop循环次数,减少root function个数以及task任务数量,stitch绑定下发的任务不变的前提下(stitch_function_num_initial=128),减少了stitch的数量。如图3-6所示,与图3-3相比,为在Loop S中设置unroll_list=[16]时的泳道图。
# 原始
for s_idx in pypto.loop(0, s, l, name="LOOP_S_TND", idx_name="s_idx"):
# 设置unroll_list=[16]
for s_idx in pypto.loop(0, s, l, name="LOOP_S_TND", idx_name="s_idx", unroll_list=[16]):

图 3-6 设置unroll_list=[16]的泳道图
3.4 基于DFX的深度性能调优#
如图3-8所示,在GDN初始开箱实现中,我们对[128, 128]的Tile块求逆实现,采取了先对8个[16, 16]的块进行求逆算法,其在较小shape场景下的并行计算能力较强,但见图3-9所示,在较大数据量(AIV核已充分用满的情况下),计算效率并不高,由计算图、泳道图提供的DFX能力上,我们提出了将8个[16, 16]的块由尾轴concat为2个[16, 64]的块进行计算的尾轴合并优化方案,来减少搬运开销,并提升计算效率。但是,得到的穿刺收益并不如预期,见图3-7所示,仅从822 us提升至262 us,并不符合预期收益。而对计算图中的计算流进行检查后,发现其存在较多的拷贝拷出开销,见图3-8中的绿色与红色节点。

图 3-7 求逆尾轴合并优化初版穿刺方案的泳道图

图 3-8 求逆尾轴合并优化初版穿刺方案的计算图(绿节点代表拷入,红节点代表拷出)
根据计算图的计算流与前端代码对比,发现是由于逐行更新的矩阵频繁的在UB上搬入搬出导致,但预期上其是可以常驻内存,便可就此进行深入的优化,见图3-9,为优化后的计算图,只在计算流的最左侧进行数据拷入,在右侧进行数据拷出,符合预期。

图 3-9 求逆尾轴合并优化穿刺方案的计算图
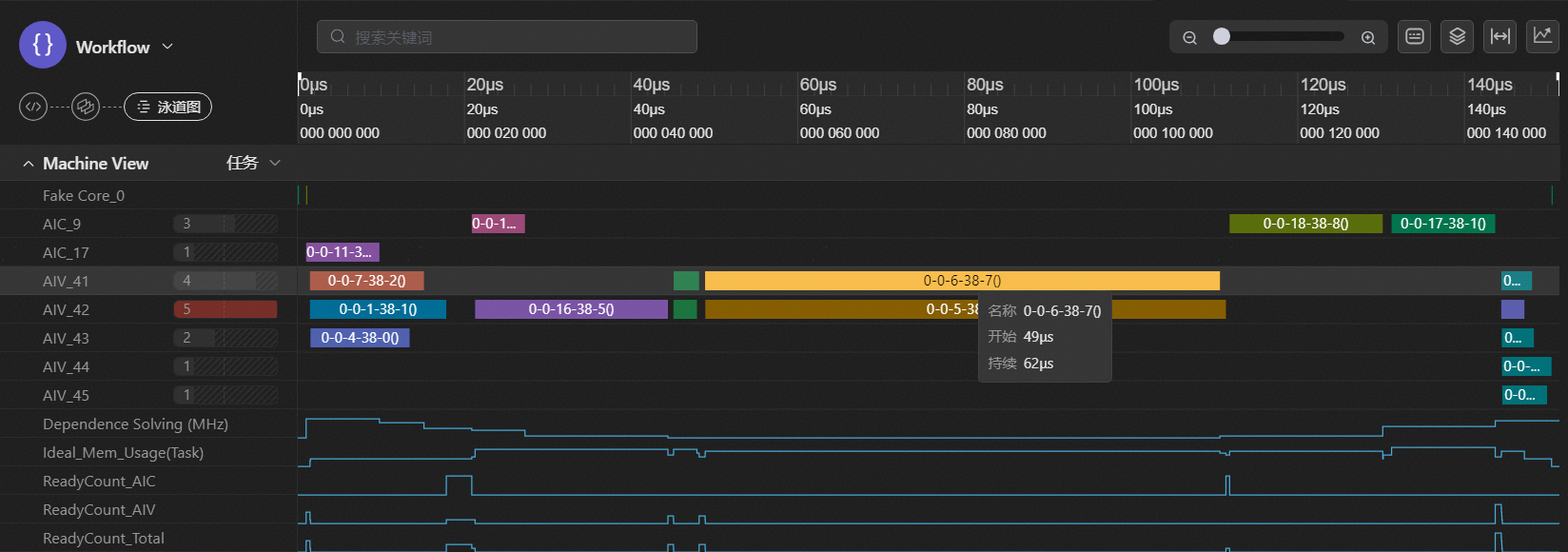
最后,再将尾轴合并方案优化为concat为一个[16, 128]的块进行逐行求逆,得到的最终求逆尾轴合并优化穿刺方案的泳道图,见图 3-10,求逆模块耗时从8*28 us提升至49 us。

图 3-10 求逆尾轴合并优化最终穿刺方案的泳道图